Proxmox has been developing two flagship open-source solutions for virtualization for over 15 years: Proxmox Virtual Environment (Proxmox VE) and Proxmox Backup Server (Proxmox BS).
Proxmox VE enables the creation of virtualization clusters on physical servers to host virtual resources, while Proxmox PBS allows for backing up cluster resources in case of a virtual environment failure.
Since December 4, 2025, Proxmox has officially released its Proxmox Datacenter Manager - also known by its short name: “Proxmox DM” or “PDM”.
As professionals managing numerous client Proxmox environments and to enhance our Proxmox Cloud solution, we couldn’t miss the opportunity to conduct an initial test. This article presents our first impressions of the available features and our initial conclusions.
What is Proxmox Datacenter Manager used for?
Some intensive users of Proxmox VE virtualization need to manage a large number of clusters:
- Cloud solution providers based on Proxmox VE with multiple clusters for various clients (such as Enix), or
- Large enterprises with significant infrastructure needs, generally with responsibilities distributed across various entities and technical teams.
This raises complex management and operational challenges for clusters, including access management, multi-cluster monitoring, centralized logs and auditing, inter-cluster migration, and more.
The promise of Proxmox Datacenter Manager is simple: to enable the management of all Proxmox VE virtualization clusters through a single centralized interface. It is worth noting that at this stage, Proxmox PDM does not replace the Proxmox VE interface for cluster management—it can be used as a complement, acting as an additional layer.
Before diving into the details of its features, it is important to highlight that the solution is in alpha version and still under development. It has been deliberately announced and shared early with the user and developer community to gather feedback on real-world production usage and to recruit new community developers to accelerate development—especially in response to the growing demand for Proxmox solutions following Broadcom’s acquisition of VMware and the need for high-quality alternatives.
Installation
The installation is simple and does not require any special configuration on your systems beyond installing Proxmox Datacenter Manager itself. It can be installed via ISO or on a Debian operating system (see the official installation procedure).
The software has low resource consumption, as it only connects to the various Proxmox VE clusters via HTTPS. A small machine with 2 CPUs and 4GB of RAM is more than sufficient to host the solution.
Once Proxmox Datacenter Manager is installed, you can begin by adding your first cluster in the Remote section, which will connect PDM to your PVE cluster. PDM will generate an access token with the selected user’s permissions on the PVE cluster, allowing continuous access to the cluster.
Once the cluster is added to the interface, you can access the features described below.
Architecture of Proxmox Datacenter Manager
Proxmox Datacenter Manager is positioned “above” the virtualization clusters, providing users with a single entry point for managing their Proxmox clusters.
It can be considered as a cluster management UI, although it also supports CLI-based and API-based management. Below is a macro architecture diagram showing the setup with and without Proxmox PDM:

It is important to note that Proxmox Datacenter Manager does not currently support high availability (though this does not impact the high availability of the clusters themselves). The missing elements include redundancy for the Proxmox PDM service itself and a more robust cluster connection method (a global connection to the cluster instead of connecting to a specific node, which could become unavailable and disrupt the connection).

Features of Proxmox Datacenter Manager
In this Alpha version, Proxmox PDM already enables several actions available in Proxmox VE. The goal is to consolidate these functionalities into a single centralized platform, simplifying access, configuration, monitoring, and auditing across clusters.
Key features of Proxmox PDM include:
- A modern graphical interface (backend and frontend written in Rust, using a new Proxmox widget toolkit). Project hosted on git.proxmox.com.
- Support for Proxmox VE and Proxmox Backup Server remotes
- Custom views (filters by remote, resource, type, tags) with dedicated access control
- Single-cluster and cross-cluster features
- CLI and API, centralized metrics collection, advanced search 🔎
Notably, the Proxmox development team has paid particular attention to the graphical interface’s performance. Successful tests have been conducted with over 5,000 remote virtual clusters and 10,000 virtual machines.
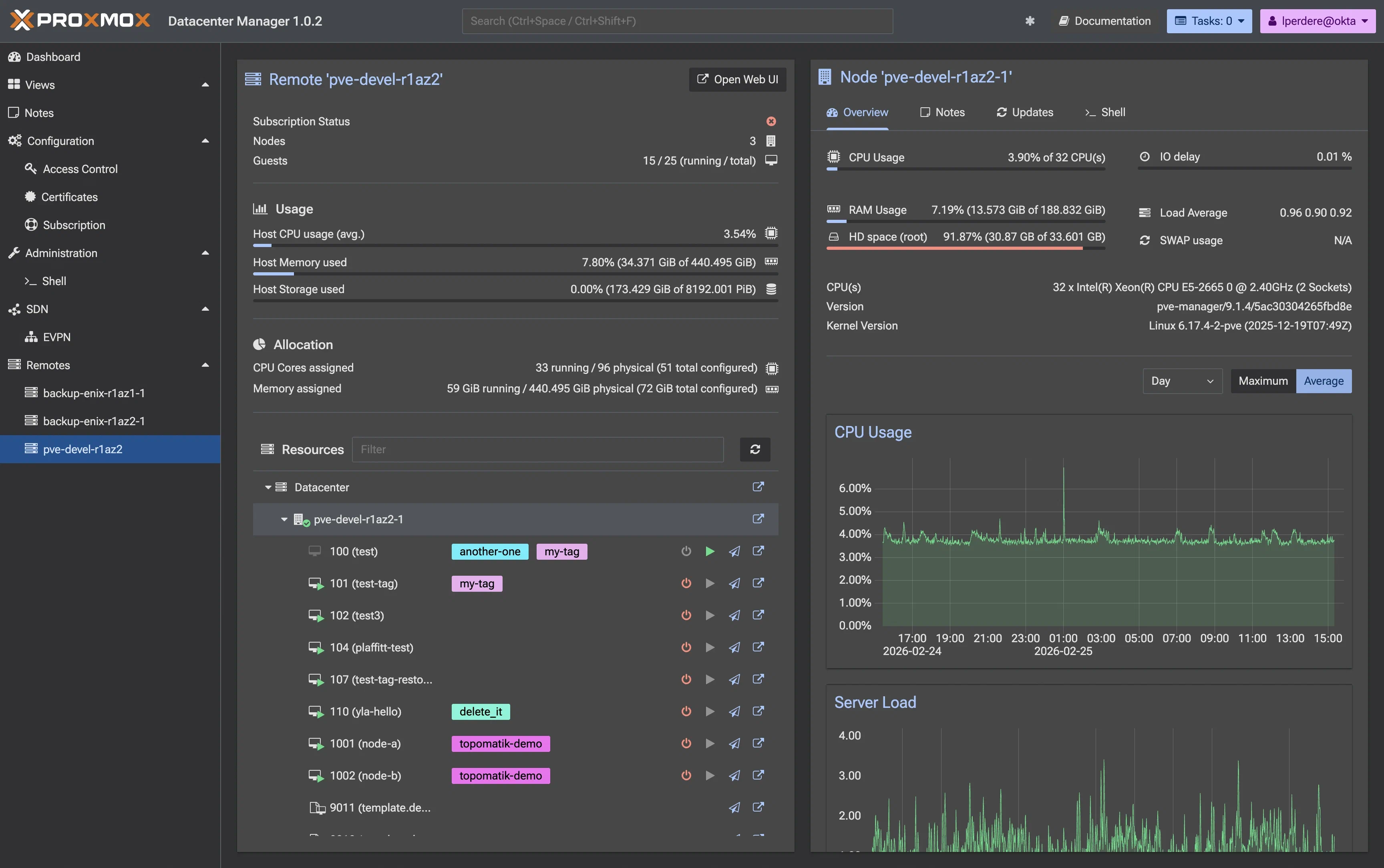
Dashboard
The dashboard provides a smart overview of all clusters, featuring clear and concise monitoring and supervision data on the status of VMs and nodes. Like the rest of the interface, the dashboard has a clean design, signaling a new and improved design direction for Proxmox.

Cluster Management Features
Proxmox PDM includes some of the essential single-cluster management features from Proxmox VE, applicable to nodes or VMs within the cluster:
- Display of the number and list of VMs or nodes in the cluster
- Real-time view of used and available resources (CPU/RAM usage, disk space, etc.)
- Actions on virtual machines or nodes, such as starting, shutting down, or migrating a VM between two nodes

Future versions of PDM will integrate more advanced features that are already available in PVE.
Inter-Cluster Management Features
Proxmox Datacenter Manager simplifies VM migration between multiple Proxmox clusters. This was already possible in PVE but only via the command line.
If you have experience migrating VMs within a single Proxmox cluster with multiple nodes, the process here will feel familiar.

User Rights Management in Proxmox Datacenter Manager
As explained in the introduction, the goal of Proxmox DM is to make it possible to manage clusters for users with different and specific permissions.
Starting with version 1.0, PDM provides privilege management through the access control interface: PDM users and their permissions can be managed directly from the UI. The cherry on top 🍒 is that authentication supports LDAP, SSO via Active Directory, and OpenID Connect (e.g., Okta, Keycloak, …).
Permissions can be fine-tuned (as illustrated below), and the Proxmox teams are continuing to evolve the system toward more granular control and group-based management aligned with what already exists in Proxmox VE.

Other Usage Modes: CLI or API
One of the new features introduced by Proxmox PDM is the remote command-line interface (CLI)!
With Proxmox VE, users could use pvesh (which is considered inconvenient as it requires knowledge of the API) or unofficial tools. Now, with proxmox-datacenter-manager-client, you can query the HTTP API using simple command-line instructions, as shown below:
root@devel-pdm-1:~# proxmox-datacenter-manager-client help
Usage:
acl delete <path> <role> --auth-id <string> [OPTIONS]
acl list [OPTIONS]
acl update <path> <role> --auth-id <string> [OPTIONS]
help [{<command>}] [OPTIONS]
login
metric-collection status # new in v1.0
metric-collection trigger [OPTIONS] # new in v1.0
pbs datastore list <remote>
pbs datastore rrddata <remote> <datastore> <mode> <timeframe>
pbs node rrddata <remote> <mode> <timeframe>
pbs snapshot list <remote> <datastore> [OPTIONS]
pbs task list <remote> # new in v1.0
pbs task status <remote> <upid> # new in v1.0
pve lxc config <remote> <vmid> [OPTIONS]
pve lxc list <remote> [OPTIONS]
pve lxc migrate <remote> <vmid> <target> [OPTIONS]
pve lxc remote-migrate <remote> <vmid> <target> --map-bridge FROM:TO,... --map-storage FROM:TO,... [OPTIONS]
pve lxc rrddata <remote> <vmid> <mode> <timeframe>
pve lxc shutdown <remote> <vmid> [OPTIONS]
pve lxc start <remote> <vmid> [OPTIONS]
pve lxc stop <remote> <vmid> [OPTIONS]
pve node list <remote>
pve node rrddata <remote> <node> <mode> <timeframe>
pve qemu config <remote> <vmid> [OPTIONS]
pve qemu list <remote> [OPTIONS]
pve qemu migrate <remote> <vmid> <target> [OPTIONS]
pve qemu remote-migrate <remote> <vmid> <target> --map-bridge FROM:TO,... --map-storage FROM:TO,... [OPTIONS]
pve qemu rrddata <remote> <vmid> <mode> <timeframe>
pve qemu shutdown <remote> <vmid> [OPTIONS]
pve qemu start <remote> <vmid> [OPTIONS]
pve qemu stop <remote> <vmid> [OPTIONS]
pve resources <remote> [<kind>]
pve task list <remote> [OPTIONS]
pve task status <remote> <upid>
remote add <type> <id> --authid <string> --nodes <string> --token <string> [OPTIONS]
remote delete <id>
remote list
remote update <id> [OPTIONS]
remote version <id>
resources [OPTIONS]
subscriptions [OPTIONS] # new in v1.0
user create <userid> [OPTIONS]
user delete <userid>
user list
user passwd <userid> [OPTIONS]
user tfa add <type> <description> [OPTIONS]
user tfa delete <id> [OPTIONS]
user tfa list [OPTIONS]
user update <userid> [OPTIONS]
For now, no Debian, no champagne 🍾. Indeed, it is not yet possible to install the CLI on other Linux distributions. To work around this, I’ve created a small Docker container that can be deployed on any OS/distribution: lperdereau/proxmox-docker.
If you have specific needs that are not covered by the CLI commands, you can directly interact with the HTTP API (for example, to perform advanced statistics and quality checks on your VMs and nodes).
Conclusions
An advanced interface like Proxmox Datacenter Manager has been highly anticipated by teams managing a large number of Proxmox VE clusters.
The stable version 1.0 is production-ready and suitable for production use. It is intuitive to use and does not impact the existing Proxmox infrastructure. The minimum required versions are Proxmox VE 8.4 and Proxmox Backup Server 3.4.
Beyond the centralized multi-cluster view, custom views, and privilege management, VM migration between clusters and the centralized update overview are major advantages.
We also particularly appreciate the CLI for those who prefer the command line over the graphical interface or pvesh. Support for external authentication to manage large enterprise teams is also a crucial point, potentially a game changer for CISOs.
The Proxmox teams continue to enhance PDM, with a public roadmap. The tool is already a strong lever to centralize and simplify virtualization management. It could help attract long-time VMware users migrating to open-source environments without vendor lock-in, such as Proxmox.
Do not miss our latest DevOps and Cloud Native blogposts! Follow Enix on Linkedin!